
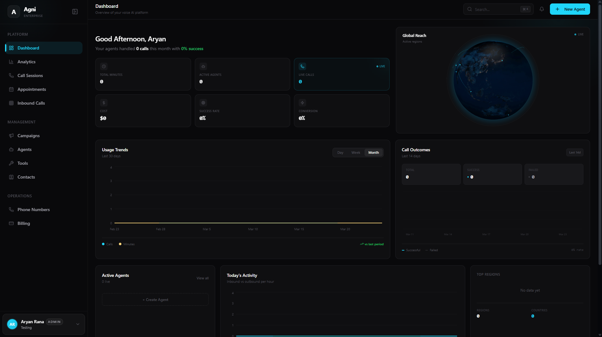
At-a-Glance Metrics
At the top of your dashboard, you can quickly assess the high-level health and performance of your voice agents in real time:Total Minutes
The aggregate number of minutes consumed by all your agents. Check the billing page for your current costs.
Active Agents
The total number of agents currently deployed and active in your workspace.
Live Calls
The number of concurrent calls happening right now, marked with a LIVE indicator.
Cost
Your total accrued usage cost based on your plan’s per-minute rate.
Success Rate
The overall percentage of calls where agents reached a successful objective.
Conversion
Your overall conversion rate for targeted outcomes (e.g., appointments booked, leads qualified).
Live Visualizations & Analytics
The center of the dashboard provides a suite of interactive widgets to help you monitor system load and campaign outcomes dynamically.Global Reach
A live 3D visualization showing exactly where in the world your active calls are currently taking place. Useful for understanding your geographic distribution.
Usage Trends
Track your minute consumption and total call volume over a rolling 30-day period. Toggle between Day, Week, or Month views to spot patterns.
Call Outcomes
A trailing 14-day breakdown plotting Successful versus Failed calls. A declining success rate usually signals prompt or routing issues worth investigating.
Today's Activity
An hourly breakdown comparing your Inbound versus Outbound traffic for the current day. Use this to understand peak demand windows.
Active Agents
A quick view of which agents are currently handling live calls, with a shortcut to immediately create a new agent.
Top Regions
A demographic breakdown counting the total number of calls per country and region.
Quick Actions
Located at the bottom of the dashboard, the Quick Actions panel provides one-click access to your most common operational workflows:Create Agent
Build a new AI assistant.
New Campaign
Launch outbound calls.
Add Contact
Import or create users.
Add Number
Provision a phone number.
Workspace Navigation
The left sidebar is your primary map for navigating your Agni workspace. It is divided into three core sections:Platform
Platform
Your daily operational views and data tracking.
- Dashboard: Your high-level overview and metrics.
- Analytics: Deep dive into usage, latency, and call outcomes.
- Calls: Review call logs, transcripts, and recordings.
- Appointments: Manage calendar events synced via Cal.com or GoHighLevel.
- Inbound Calls: Configure routing for incoming traffic.
Management
Management
Operations
Operations
The backend infrastructure of your workspace.
- Phone Numbers: Buy, import, and release phone numbers.
- Billing: Manage your subscription and view invoices.
- Settings: Configure organization, security, and integrations.

